“어떤 분야든 30분 이내 고객 여정 완성한다” 리스닝마인드, ‘저니파인더’ 기능 출시
데이터 있지만 고객 여정 없었다… 마케터 현장의 실질적 문제를 해결하는 AI 도구

검색데이터 기반 AI 마케팅 인텔리전스 분석 기업 어센트코리아가 소비자의 실제 구매 여정을 검색 데이터로 분석∙시각화하는 인공지능 기반 서비스 ‘저니파인더(Journey Finder)’를 공식 출시했다고 12일 밝혔다.
저니파인더는 국내외 140여 기업이 사용 중인 리스닝마인드(ListeningMind)의 확장 기능으로, 마케터가 가장 파악하기 어려운 질문인 “소비자 구매 과정이 실제로 어떻게 이루어져있는가”에 대한 해답을 제공하는 것이 핵심이다.
소비자의 구매 경로를 파악을 위한 맥락이 없다는 문제를 해결하기 위해, 저니파인더는 리스닝마인드가 보유한 방대한 검색데이터를 심도있게 분석해서 소비자들이 어떤 ‘의도(Intent)’로 어떤 키워드로 검색을 시작하고, 어떤 ‘여정(Journey)’을 거쳐 최종적으로 구매가 일어나는 지를 파악한다.
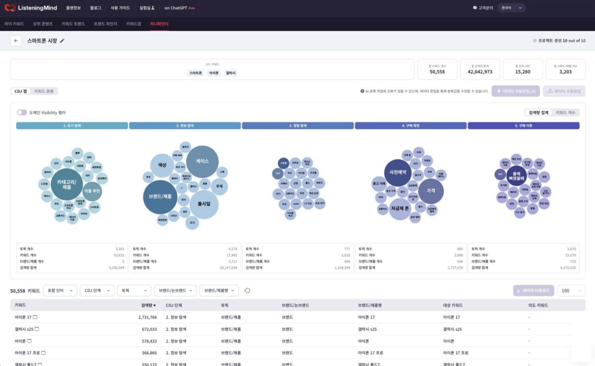
마케터는 브랜드명이나 주요 카테고리 키워드 몇 개만 입력하면, 저니파인더가 해당 산업 내에서 소비자들이 사용하는 수만 개의 검색어를 자동으로 추출하고 구매 여정을 ▲초기 탐색(Exploration) ▲정보 탐색(Browsing) ▲경험 탐색(Experience) ▲구매 확정(Confirmation) ▲구매 이후(Own & Service)의 다섯 단계로 시각화한다.
이 과정을 통해 마케터들은 시장에 속한 소비자와 경쟁사 브랜드 그리고 자신의 브랜드가 어떻게 시장 안에서 상호작용하고 특정 토픽을 점유하고 있는 지 등을 파악할 수 있다. 검색데이터이지만, 단순한 검색량의 파악이 아니라 소비자의 구매 의사 결정 과정에서 발생하는 ‘사고의 흐름’을 시각적으로 이해할 수 있게 된다.
저니파인더의 또 다른 강점은 ‘Share of Visibility’, 즉 검색결과에서의 브랜드 가시성 점유율 분석이다. AI는 각 여정 단계에서 주요 브랜드의 웹사이트가 SERP(Search Engine Results Page) 내에서 차지하는 노출 비중을 자동 계산한다. 이는 단순 트래픽 수치가 아닌 경쟁 브랜드 대비 ‘구매 여정 내 검색 결과에서의 노출 점유율(Share of Journey)’을 제공한다.
저니파인더는 어센트코리아의 주력 플랫폼 리스닝마인드의 미래 핵심 기능이다. 리스닝마인드는 현재 한국, 일본, 미국의 검색데이터를 커버하고 있으며 향후 60개국의 검색데이터를 확보하여 글로벌 서비스로 자리잡기를 기대하고 있다. 현재 LG전자, CJ제일제당, 오비맥주, 롯데웰푸드 등 40여 개 대기업과 제일기획, 이노션, 사이버에이전트 등 주요 광고대행사가 리스닝마인드를 활용하고 있다.
박세용 어센트코리아 대표는 “기존 고객 여정 분석은 대부분 소비자가 방문하는 웹사이트∙앱 콘텐츠 관련 데이터를 바탕으로 구축된 것이라서 소비자의 구매 결정 과정의 상세를 파악하거나 그 이유를 파악하기가 쉽지 않았다.”며 “리스닝마인드는 이 문제를 소비자가 실제로 사용하는 전수 검색 키워드를 가지고 고객 여정 분석을 수행했기 때문에 저니파인더는 해당 제품이나 서비스 카테고리에서 구매를 고려하는 사람들의 구체적인 생각의 흐름, 즉 맥락을 높은 해상도로 보여주는 서비스이다. 이는 AI서치 시대에 인텐트 마케팅이 왜 중요한지를 증명하는 새로운 기준이 될 것”이라고 말했다.
뉴스콘텐츠는 저작권법 제7조 규정된 단서조항을 제외한 저작물로서 저작권법의 보호대상입니다. 본 기사를 개인블로그 및 홈페이지, 카페 등에 게재(링크)를 원하시는 분은 반드시 기사의 출처(로고)를 붙여주시기 바랍니다. 영리를 목적으로 하지 않더라도 출처 없이 본 기사를 재편집해 올린 해당 미디어에 대해서는 합법적인 절차(지적재산권법)에 따라 그 책임을 묻게 되며, 이에 따른 불이익은 책임지지 않습니다.
- 에디터이민호 (treewords@ditoday.com)

